지난 9월 통계청 온라인쇼핑 통계의 조사 결과에 따르면 9월 기준 온라인쇼핑 총 거래액은 작년 대비 30.7% 증가한 14조7208억원으로 집계되었으며, 이는 관련 통계 작성을 시작한 2001년 이후 가장 큰 규모라고 한다. 이 중 의복은 1조 2003억원으로 전년 동기 대비 8.2% 증가했다. 이렇듯 코로나 19가 발발하며 온라인 거래액이 급증하고 있다고 한다.
하지만, 광고 분석 및 자동 운영 솔루션 애드바이저(ADVisor)을 제공하는 애드인텔리전스의 박정배 대표이사는 조금 다른 이야기로 인터뷰를 시작했다. “자세히 들여다보면, 모든 온라인 상점이 호황을 누리는 것은 아닙니다. 중저가 의류부터 고가의 의류를 한꺼번에 판매하는 대규모 패션 플랫폼이나 뷰티 플랫폼은 성장을 하고 있지만, 개별 기업의 자사몰 매출은 오히려 감소하고 있습니다”라는 것.
규모와 중개로 승부하는 플랫폼 대비 자사몰에서 수익을 직접 창출하는 패션, 뷰티 기업의 경우 코로나의 여파를 겪고 있다는 박 대표의 설명이었다. 여기서 질문이 또 생겼다. 그렇다면, 이러한 상황 속 자사몰을 가진 기업들은 어떻게 대처해야 하는지 박 대표에게 물었다. 그는 이럴 때일수록 쇼핑몰 상황에 대한 분석과 광고 운영이 중요하다고 설명했다 “온라인 광고의 효율은 언제나 중요했지만, 요즘같이 중요한 시기가 없었습니다. 모두 디지털 광고를 하고 있는 만큼 우리 광고비 중 낭비되고 있는 광고비는 없는지, 광고를 통해 매출 감소를 막는 것뿐만 아니라 나아가 매출의 증대를 꾀할 방법은 없는지 검토가 필요한 때”라는 것.
애드인텔리전스가 제공하는 서비스의 방향성도 이에 부합한다고 박 대표는 말했다. 자사의 광고 솔루션 애드바이저(ADVisor)을 만든 이유도 광고의 효율을 높이기 위함이었다는 것이다. ”기존의 광고 솔루션은 광고 매체에서 제공되는 제한적인 데이터만으로 광고 성과를 분석하는 한계점이 있습니다. 그리고 광고주는 대행사가 데이터를 분석해 보고서를 제공하기 때문에 가공된 데이터를 받게 되는 경우도 많았습니다. 상식적으로 광고를 효율적으로 하기 위해서는 정확한 데이터에 접근, 마케팅 현황에 따라 광고를 해야 한다고 생각해 애드바이저를 시작하게 되었습니다”라고 설명했다.

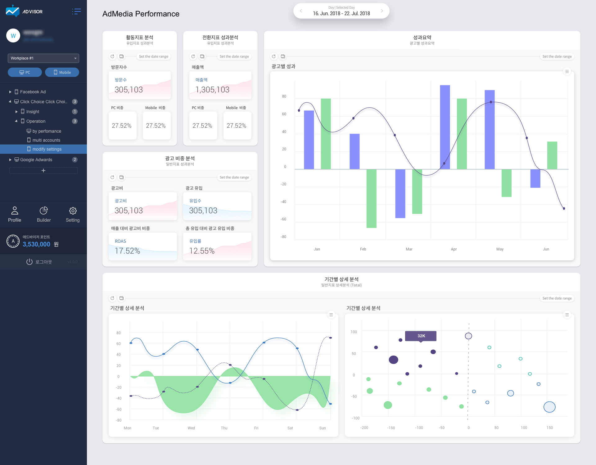
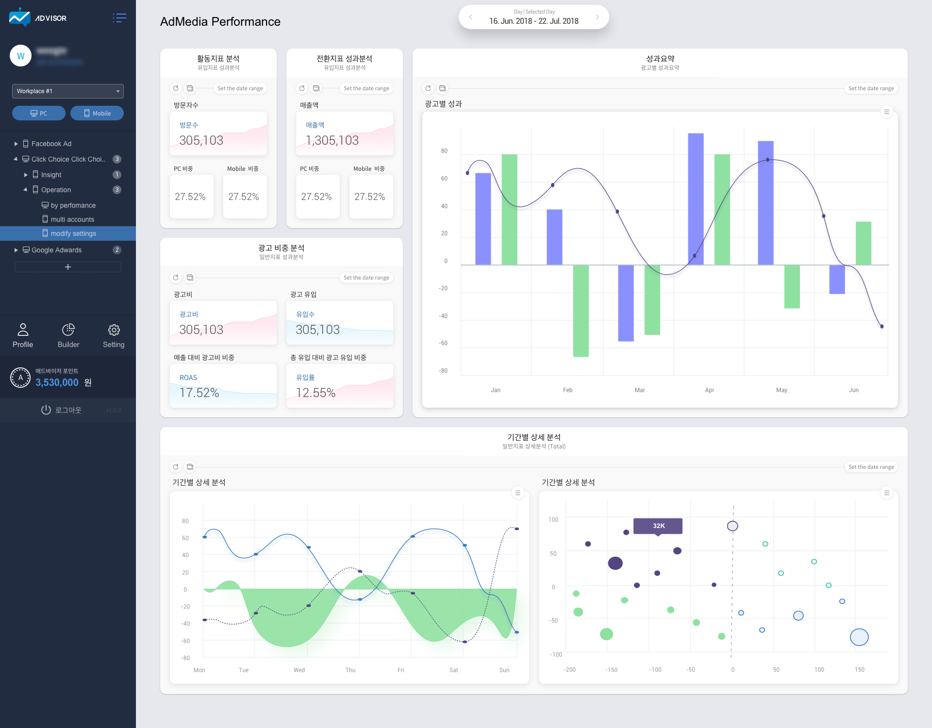
애드바이저의 강점은 데이터 분석과 AI를 활용한 광고 운영 자동화에 있다. 우선 데이터 분석의 경우, 애드바이저는 광고 매체 뿐만 아니라 클라이언트 등의 다양한 자료를 활용하여 다양한 각도로 데이터를 분석, 객관적이고 표준화된 성과 자료는 물론이고 기존에 존재하지 않는 분석 자료를 제공할 수 있으며 복잡한 조건의 분석 데이터 비교까지 제공한다.
광고 운영 자동화의 경우에는 사전에 설정된 몇 가지 조건 아래 광고 입찰 정도를 자동화할 수 있는 기존의 기술과는 달리 누적된 빅데이터 분석을 바탕으로 머신러닝 기술을 도입, AI를 통한 온라인 광고 운영의 자동화를 제공하고 있다. “광고 운영 자동화는 단순한 조건 설정에 따른 일부 기능의 자동화와는 차원이 다르다고 할 수 있습니다. 실시간으로 운영 중인 온라인 광고의 성과를 반영하여 AI로 최상의 광고 효과를 낼 수 있도록 전 과정을 자동으로 운영한다는 것이 애드바이저가 가진 매우 큰 차별화된 강점”이라고 박 대표는 설명했다.
애드인텔리전스는 애드바이저를 사용하여 모든 고객사의 광고 성과를 솔루션 사용 전보다 향상시켰다. 구체적인 수치를 언급할 수는 없으나, 많게는 5배 이상 광고 성과가 향상된 클라이언트도 있다고 한다. 이러한 기술력을 인정받아 애드인텔리전스는 2018년에 TIPS 프로그램에 선정되어 투자를 받았으며 이어서 2019년도에도 금융기관으로부터 추가 투자를 받았다. 또한, 2020년 12월 페이스북에서 진행하는 파트너 어워즈에서 페이스북의 머신러닝을 활용하여 최고의 성과를 올린 기업으로 2019년에 이어 2년 연속으로 ‘퍼포먼스 히어로(Performance Hero)’에 선정되기도 했다. 성장 관련, 박 대표는 “최근 3년 연속으로 매년 200% 이상 매출이 증가되고 있으며, 향후 J-curve를 그려나가며 성장세를 이어가는 중”이라고 덧붙였다.

앞으로의 계획에 대해 물었다. “저희는 성장 가능성이 풍부하고 매력적인 온라인 광고 시장을 좀 더 상식이 통하는, 정확한 결과를 실제로 보여줄 수 있는 시장으로 만들겠다는 꿈을 가지고 있습니다. 광고매체와 광고 대행사, 광고주의 삼각 구조 사이에서 객관적인 시각을 가지고 중간자이자 평가자의 역할을 수행하며 애드바이저를 광고주와 마케터 사이에서 명확한 평가의 잣대로 만들고 싶습니다”라고 말했다.
마지막으로 박 대표는 “정확한 광고 성과를 알고자 하는 니즈가 분명하고, 실시간으로 광고를 관리할 수 있는 서비스를 필요로 하는 분들이라면 언제든지 애드인텔리전스를 찾아주시길 바란다”고 웃음 지었다.


You must be logged in to post a comment.