
부산교통공사가 네이버클라우드와 협업해 철도 실시간 모니터링 플랫폼을 상용화한 ‘전동차 스마트 예지검수 시스템’으로 디지털 기반 도시철도 안전관리체계 확립을 지원한다고 밝혔다.
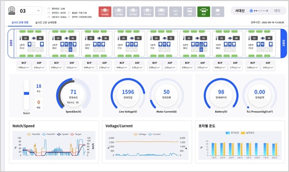
전동차 스마트 예지검수 시스템은 클라우드 환경에서 열차 운행기록과 주요 장치의 상태 정보를 실시간 데이터로 수집하고 머신러닝을 통해 잠재 결함 예측 및 즉각 조치가 가능한 상태 기반 유지 보수 (Condition Based Maintenance, 이하 CBM) 플랫폼이다.
전동차 스마트 예지검수 시스템은 클라우드 기반 CBM환경을 구현했으며, 네이버 클라우드 플랫폼 공공기관 전용 존에서 클라우드 환경을 구축했다. 해당 시스템은 체계적인 전동차 유지보수와 안전관리를 위해 부산도시철도 1호선에 우선 적용된다.
또한 철도통합무선망(LTE-R)을 통해 공공 클라우드로 전송된 전동차 데이터는 분석 후 웹 시각 자료로 나타나며, 분석 결과 결함 및 고장 감지 시 알람이 표시된다. 이를 본 운용자 또는 종합관제는 열차 운행상태를 실시간으로 확인하고 기관사와 소통하며 정확한 상황판단과 의사결정을 내릴 수 있다. 게다가 장기간 수집된 열차 데이터와 조치 이력 등을 바탕으로 비상 시 적절한 대처를 신속히 판단할 수 있다.
부산교통공사 한문희 사장은 “전동차 스마트 예지검수 시스템으로 도시철도 안전관리가 더욱 체계적으로 이루어질 예정”이라며 “앞으로도 시민에게 안전한 도시철도 이용환경을 제공하기 위해 관련 기술 개발을 꾸준히 이어 나가며 ‘디지털 메트로’ 전환을 위해 힘쓰겠다”고 말했다.
네이버클라우드 임태건 영업총괄상무는 “이번 시스템 구축은 국가정보원의 보안 가이드라인을 충족하며 1급 보안 시설로 분류되는 철도 관련 시스템에 적용될 수 있었다”라며 “국내 최초 철도 모니터링 플랫폼 상용화 사례이자 국내 첫 클라우드 기반 CBM 구현을 통해 부산교통공사가 더욱 혁신적인 도시철도 서비스를 제공할 수 있도록 지원하겠다”고 말했다.
You must be logged in to post a comment.